Data insights in dashboards are determined by how data is placed within the system.
For example If you add Currencies or Languages to your Locations data via Location Profiler, you can later view these methodically in your dashboards when using the dynamic filters.
Roles required
Admin role - Full access
1. Go to Reporting from the left side menu
2. Select 'Bookmarks' dropdown
3. Select your Dashboard
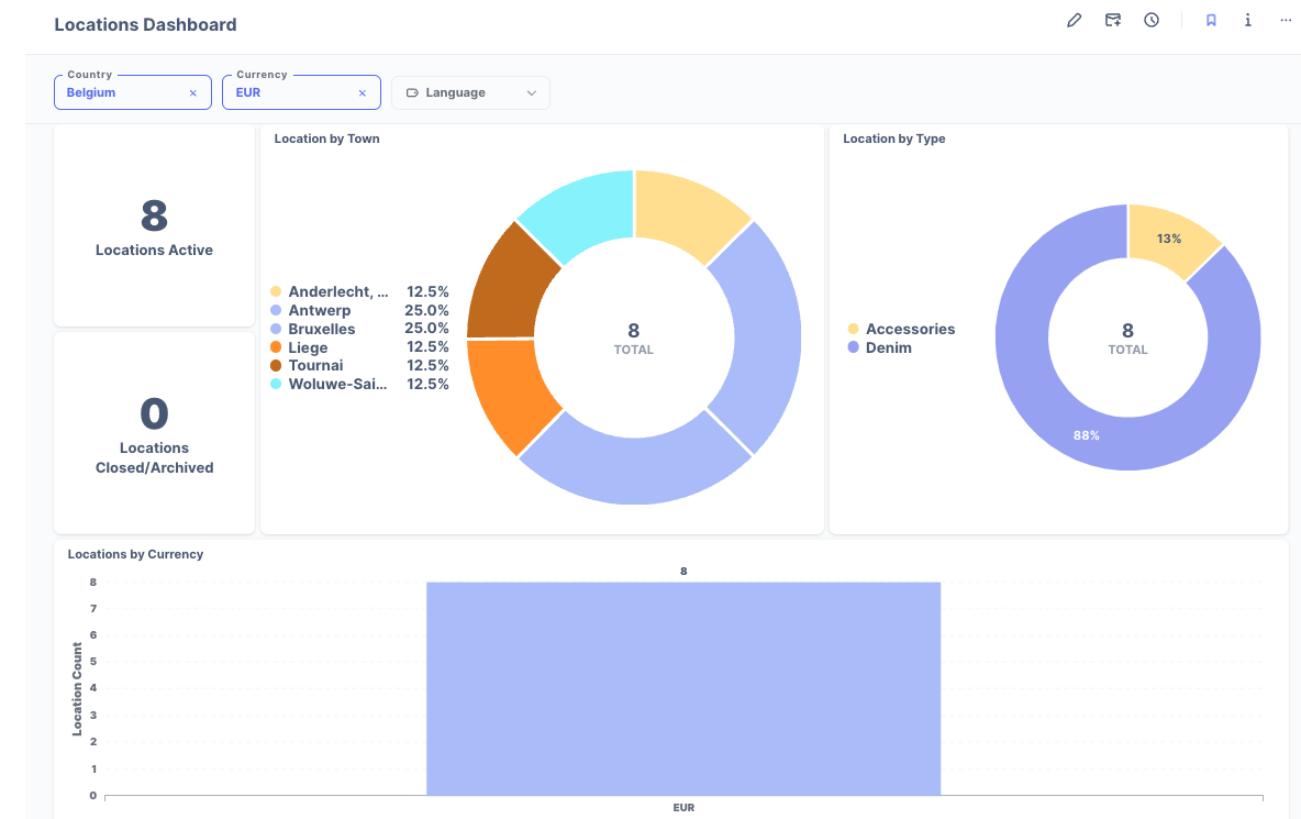
4. The example below shows 'Locations Dashboard'. (Insights may vary in your dashboard dependent on your data)
5. Across the top you'll find filters relevant to your data.

6. Once you apply your desired filters, you will see the dashboard insights will provide these results

Was this article helpful?
That’s Great!
Thank you for your feedback
Sorry! We couldn't be helpful
Thank you for your feedback
Feedback sent
We appreciate your effort and will try to fix the article